中華電信集團打造「曝險評級服務-資安眼」 從駭客視角揭露風險,協助強化企業防線

2025/12/18

▲中華電信企業客戶分公司副總經理梁冠雄分享近年中華電信觀察到的資安威脅趨勢。(圖/記者林敬旻攝,下同)

 

資安事件頻傳,企業防護刻不容緩

近年國際與臺灣資安事件層出不窮:大型醫療系統遭駭客竊取個資,亦有半導體廠因勒索病毒導致生產停擺等,造成營運與財務的重大衝擊。中華電信企業客戶分公司副總經理梁冠雄指出,駭客手法不斷翻新,單一防火牆或防毒軟體已不足以全面防護,唯有建立多層次、因地制宜的資安防禦架構,甚至主動發現威脅所在,掌握企業曝險情形,才能真正降低風險,守住營運命脈。中華電信攜手中華資安推動「曝險評級服務-資安眼」(以下簡稱「資安眼」),希望藉由威脅可視化的管理,協助企業迅速識別、應對潛在的資安風險。
 
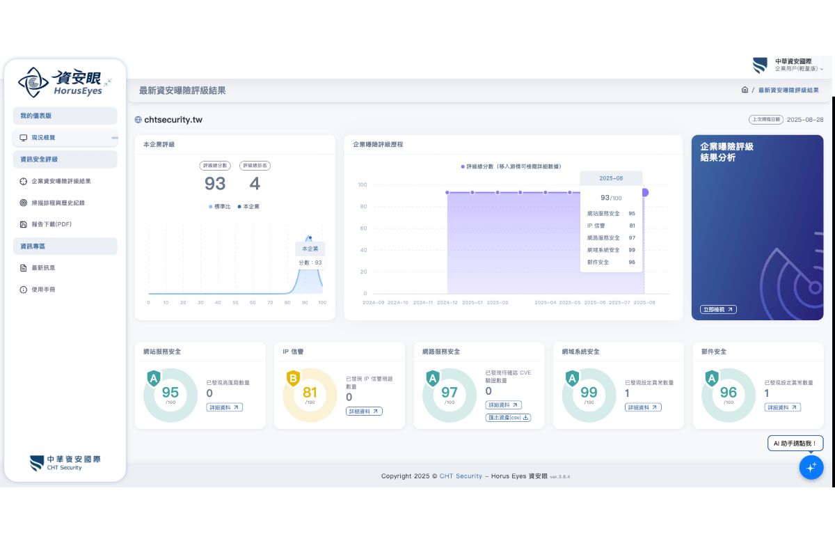
▲「曝險評級服務-資安眼」服務平台,以視覺化資訊的儀表板呈現,企業自身曝險情形可一目了然,快速掌握漏洞或風險及因應的修補方式,避免資安事件發生。

啟動「資安眼」服務,評定曝險等級跨出企業資安防護第一步

隨著資安意識逐漸提升,多數企業已明白「資安防護」的重要性,不過仍會面臨『如何落實防護』與『既有環境潛藏哪些風險』等疑問。 不少企業網管人分享,儘管已安裝防毒軟體、購買防毒設備如UTM等,仍擔心有暴露在外容易被駭客入侵的風險;另一方面,公司基於預算考量,也擔心錢無法花在刀口上,或沒有能力花大錢在昂貴的評級資安服務。

「資安眼」採用全面性的弱點偵測工具與專業評估準則,在駭客入侵前,以非侵入方式先找出潛藏弱點。中華資安國際副總經理蔡建崗指出,該服務能模擬駭客視角進行檢測,協助企業掌握網路環境中的既有漏洞,並透過主動偵測技術發現隱形資產,進而補強弱點或導入防護系統,建構真正有效的資安防護網。

▲中華資安國際副總經理蔡建崗分享「曝險評級服務-資安眼」的服務內容與特色。

中華電信憑藉多年累積的資安技術,提供被動監測、外部威脅情資及自有情資,偕同中華資安整合工研院及國內外資安資源,推出「曝險評級服務-資安眼」,運用中華資安紅隊演練團隊的邊界探索技術導入最新駭客攻擊摸擬手法,透過在地部署,協助企業有效管控關鍵資料,並精準掌握自身風險。

「曝險評級服務-資安眼」讓企業資安防護更簡單、更全面!無論中小企業或大型集團,都能依需求選擇最適合的方案。針對中小企業,提供固定制電路 IP檢測服務及整合網路優惠方案,透過網站服務安全、IP信譽與網路服務安全三大模組,協助企業檢視固定制電路所有IP的曝險情形;而大型企業則可採用網域檢測,進一步涵蓋域名系統與郵件安全,打造更完整的防護。企業只要提供中華電信固定制電路或企業網址,無須異動網路架構,即可啟用非侵入式檢測,模擬駭客視角,協助發現潛藏弱點與隱形資產。目前已有製造、金融、醫療及政府單位等多元產業採用,讓企業在強化防護力的同時,兼顧成本與彈性,建構真正有效的資安防護網!

某電子零售IT主管回饋,非常慶幸透過「資安眼」找出企業服務網站弱點,包含:Cookie不正確設置造成CSRF跨站請求偽造攻擊、XSS跨站腳本攻擊等,也找出誤開或未落實管理網路通訊埠、甚至找回被遺忘的 Wi-Fi AP 節點,阻止該 AP 所使用的 IP 遭濫用的情形,有效降低潛在的入侵風險與被持續利用的情形。

 

情資外洩偵測功能掌握暗網情資,協助客戶掌握防範先機

亡羊補牢猶時未晚,有些駭客竊取資料後會帶到暗網上販售牟利,資料不慎外洩,若能及早發現並迅速研擬因應對策,就能有效降低損害。中華資安國際副總經理蔡建崗指出,第一時間偵測並採取行動至關重要,例如當企業帳號或密碼外洩時,內部團隊能立即修改密碼並修補漏洞,即能將災損降至最低。

「資安眼」內建情資外洩偵測功能,透過中華資安的網路爬蟲與演算分析工具,持續監測暗網與深網環境,即時比對關鍵資訊,如企業網域名稱等。一旦偵測到暗網或駭客社群出現相關資料,系統將立即通報,協助企業與中華資安迅速研擬因應策略,拿回主動權,強化資安韌性。

「資安防護存在地域性差異,原因在於駭客熟悉的語言文化不同所致。」蔡建崗表示,「中華資安特別強化亞洲區情資偵蒐覆蓋率,讓「資安眼」在執行效率與偵測完整度上,相較歐美系統更貼近台灣產業需求,並涵蓋中文語境等,以在地化優勢與創新技術提供最精準、最全面的曝險評級服務。」

▲企業登入「曝險評級服務-資安眼」服務平台可察看更多威脅情資和風險說明細節。

導入AI助手專業諮詢,深入淺出協助快速判讀、即時做出修補決策

許多企業在導入資安防護的過程,面對資安領域艱澀難懂的專有名詞亦是一大挑戰,蔡建崗表示,將評估在「曝險評級服務-資安眼」加入AI助手功能,以中華電信多年累積起的龐大知識庫為基礎,加上台灣化的語言模型,能用對話問答的方式幫助使用者了解資安報告上的各個細節,包含安全弱點要改善的執行建議等,輔助企業內的IT人員迅速掌握解方,深入淺出的名詞解釋也能讓一般員工學習理解。

中華電信集團將持續以創新技術與全方位的資安解決方案,統合研發、實務、技術能力,提供事前檢測、事中監控應變、事後鑑識回復的資安產品及服務,打造堅韌資安生態圈,協助臺灣產業在數位時代中兼顧競爭力與安全性,更以可靠防護贏得國際市場與產業夥伴的信賴。

 
 
【了解更多】中華電信曝險評級服務-HorusEyes資安眼

【資料來源】ETtoday新聞雲 2025/11/25

 

返回頂部